CodeFire 1.2.3

Perzistentní paměť pro AI kódovací agenty

CodeFire je perzistentní paměťová vrstva vybudovaná na sdíleném schématu SQLite, které uchovává kompletní stav projektového kontextu přímo v lokálním úložišti. Systém synchronizuje historii sezení, poznámky k architektuře a hierarchii úkonů, čímž zajišťuje, že veškeré informace o rozhodnutích zůstávají dostupné i po ukončení relace. Tímto způsobem dochází k automatickému propojování minulých zkušeností s aktuálním stavem kódové báze, což eliminuje nutnost opakovaného budování kontextu při každém novém startu.

Interakce s daty probíhá skrze protokol MCP, jehož serverová část vystavuje přes šedesát specializovaných funkcí pro přímou manipulaci s pracovním prostředím. Jádro integruje hybridní sémantické vyhledávání využívající synchronizované vektorové indexování pro hloubkové prohledávání struktur kódu. Součástí jsou také komplexní rutiny pro automatizované řízení prohlížečů, sledování telemetrie tokenů v reálném čase a přímá integrace s verzovacími systémy pro plnou orchestraci vývojových cyklů.

Hlavní funkcionality

  • Perzistentní kontext: Zachování historie úkolů a rozhodnutí napříč jednotlivými CLI sezeními.
  • Sémantické vyhledávání: Hybridní vyhledávání v lokálním kódu využívající vektorové a klíčové indexy.
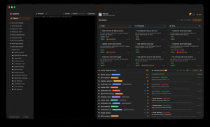
  • Kanban správa: Organizace úkolů pomocí vizuálního boardu s prioritami a štítky.
  • Automatizace prohlížeče: Desítky funkcí pro navigaci, interakci a analýzu webových stránek.
  • Monitorování sezení: Sledování využití tokenů a nákladů na AI modely v reálném čase.
  • Git integrace: Přímá správa commitů, větví a vizualizace rozdílů v kódu.
  • Generování briefingů: Automatické vytváření denních shrnutí a přehledů o stavu projektu.
  • Projektová inteligence: Automatická detekce projektů a propojování souvisejících informačních zdrojů.

Celkové hodnocení

Průměr hodnocení
3

Pro hodnocení programu se prosím nejprve přihlaste

Stáhnout zdarma Zkontrolováno antivirem s vylepšením od
Aktualizace programu
5. 3. 2026
Antivirová kontrola
9. 3. 2026 10:20
Program pravděpodobně spustíte na tomto počítači Vybrat jiné parametry
Staženo
26×
Celkové hodnocení
Průměr hodnocení
3

Pro hodnocení programu se prosím nejprve přihlaste

Souhrnné informace o CodeFire

Oznámit potíže s programem

Program nejde stáhnout, má chybný popis nebo víte o novější verzi? Dejte nám o tom vědět. Velice Děkujeme za Vaše podněty.

Něco jsme propásli?

Dejte nám vědět. Upozornit redakci Stahuj
Velice děkujeme za Vaše podněty